Article verified for Release 15.1 on November 30, 2025
This article provides guidance on accessing two essential reports generated by YouTestMe after an exam is completed: the Exam Questions Report and the Summary Report.
After an exam is completed, the system automatically generates the following statistical reports:
-
Summary Report: Provides insights into the average and median scores, standard deviation, exam success ratio, and enables result comparisons across different sessions and testing locations.
-
Exam Questions Report: Displays the success ratio for each question, the average time spent answering them, and the percentage of selected answers.
Summary Report
This report provides access to a comprehensive overview of test attempt results and progress, both globally and segmented by testing sessions.
To access the summary report, please follow these steps:
- In the main menu, go to Tests, then the Manage tests tab.
- Click on the name of the desired test and navigate to the Report tab.
- You can include or exclude suspended attempts by selecting or deselecting the checkbox labeled Include Suspended Attempts.
Available Data in the Summary Report
In the Attempts Summary Report, you gain access to comprehensive global statistics related to test attempts, including:
- The total number of candidates who either booked or were assigned to the test.
- The count of candidates who initiated the test, completed it, and didn’t finish.
- The number of candidates who successfully passed the test and those who failed.
- The number of attempts that require grading.
- Key statistics, including the average, lowest, highest, and median scores, along with the standard deviation.
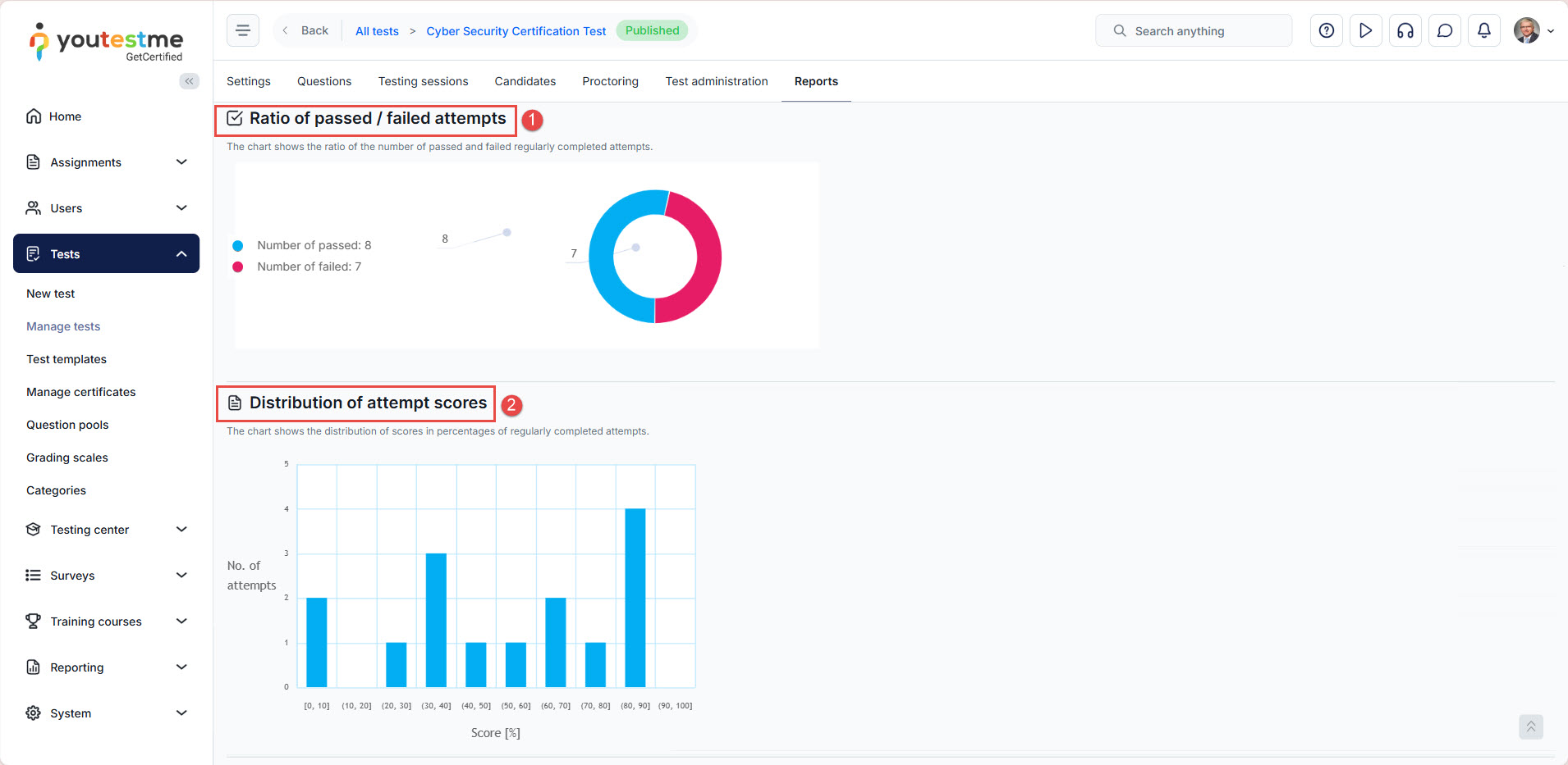
Charts Available
The Summary report also features charts that display:
- The ratio of passed and failed candidates
- The distribution of scores in percentages for attempts that were successfully completed.
Statistics by Testing Sessions
Alongside the global report, the system generates a statistical report categorized by testing sessions, enabling you to:
- Utilize the filter to select the specific time frame for reviewing the statistics.
- Examine and compare the progress and key statistics for each individual session conducted.
Additional options:
- To select or remove table columns, access the hamburger menu labeled Save displayed columns set. Then, check or uncheck the boxes next to the column names.
- To download the report in Excel format, simply click the corresponding export icon.
Exam Questions Report
Questions Report per Test
Users can access a detailed questions report through the Questions tab for each test.
This report provides:
- Success Ratio per Question and Answers: An overview of how test-takers performed on each question.
- Time Statistics per Question: Insights into the average time spent on each question.
- Question Occurrence: Data on how frequently each question appears in the test.
Answers statistics: Users can view detailed statistics for a question’s answers by clicking the Details button in the Actions column for that question. This includes the number of correct and incorrect responses, as well as the percentage of test-takers who selected each answer.
Questions Report per Question Pool
In the Question Pool module, the YouTestMe system provides reports summarizing the usage of question pools across all associated tests. Key features include:
- Question Statistics
- Question Distribution
- Predefined reports
- Question Statistics: This report displays question text, difficulty level, appearance frequency, average score, response time, and more.
- Question Distribution: This report provides visual graphs that analyze the distribution of questions by type, difficulty level, and user-created custom properties.
- Predefined reports: Easy access to a set of predefined Question reports for the selected question pool.
For more related instructional materials, please see:















