Article verified for Release 15.1 on November 3, 2025.
In YouTestMe GetCertified, each user account has a specific status that determines their level of access to the platform. These statuses help administrators control user activity, enforce security measures, and manage visibility within the system.
This article explains each account status in detail and provides guidance on how to update a user’s status.
User account status
By default, a newly created user account is set to Active. However, administrators or users with the appropriate permissions can modify the status as needed. The available statuses are:
The available statuses are:
Active: The user has full access to their account and can log in and interact with the system without restrictions. If the notification feature is enabled, the system will automatically send the user an email with their login credentials once the account is activated. This makes the Active status suitable for regular users who are ready to begin using the platform.
Inactive: The Inactive status prevents a user from logging into the system. This status may be applied when access should be temporarily disabled without deleting the user account. Inactive users are not shown in the user list by default, unless the administrator applies a filter to include inactive accounts. Importantly, all associated data, such as test results, certificates, and assignments, is retained. If a user with an inactive account tries to log in, they will receive a generic error message stating that the username or password is incorrect. If they attempt to reset their password using the “Forgot Password” option, they will receive an email informing them that they are not allowed to log in due to their inactive status.
Note: If an administrator or a permitted role updates the user’s profile details, the account will automatically be activated.
Locked: The Locked status is automatically triggered by the system when a user enters the wrong password multiple times. It can also be applied manually by an administrator if they wish to require the user to verify their identity and reset their password before regaining access. A user with a locked account cannot log in until they successfully reset their password via the “Forgot Password” link. Once the password is changed, the account status is automatically returned to Active, and the user can continue using the system as usual.
Suspended: A Suspended account is similar to an inactive one in that the user cannot log in until the status is changed back to Active. However, unlike inactive users, suspended users remain visible in the list of all users and in assignment-related reports. When a suspended user tries to log in, they receive a message stating that their username or password is incorrect. If they try to reset their password, they will receive a notification email informing them that they are not permitted to log in. Suspension is typically used in situations where an account needs to be temporarily disabled but still needs to be monitored.
Pending: When users are allowed to self-register but require a manager’s approval before accessing the system, their account status is set to “Pending” until the registration request is either approved or declined.
Note: By default, YouTestMe notifies users whenever their account status changes. Administrators or other permitted roles can fully customize these system-generated emails. This includes editing the content of the email messages and deciding whether to enable or disable specific notifications. For more information, please refer to this article.
Updating a User’s Account Status
To update a user’s account status, follow the steps below:
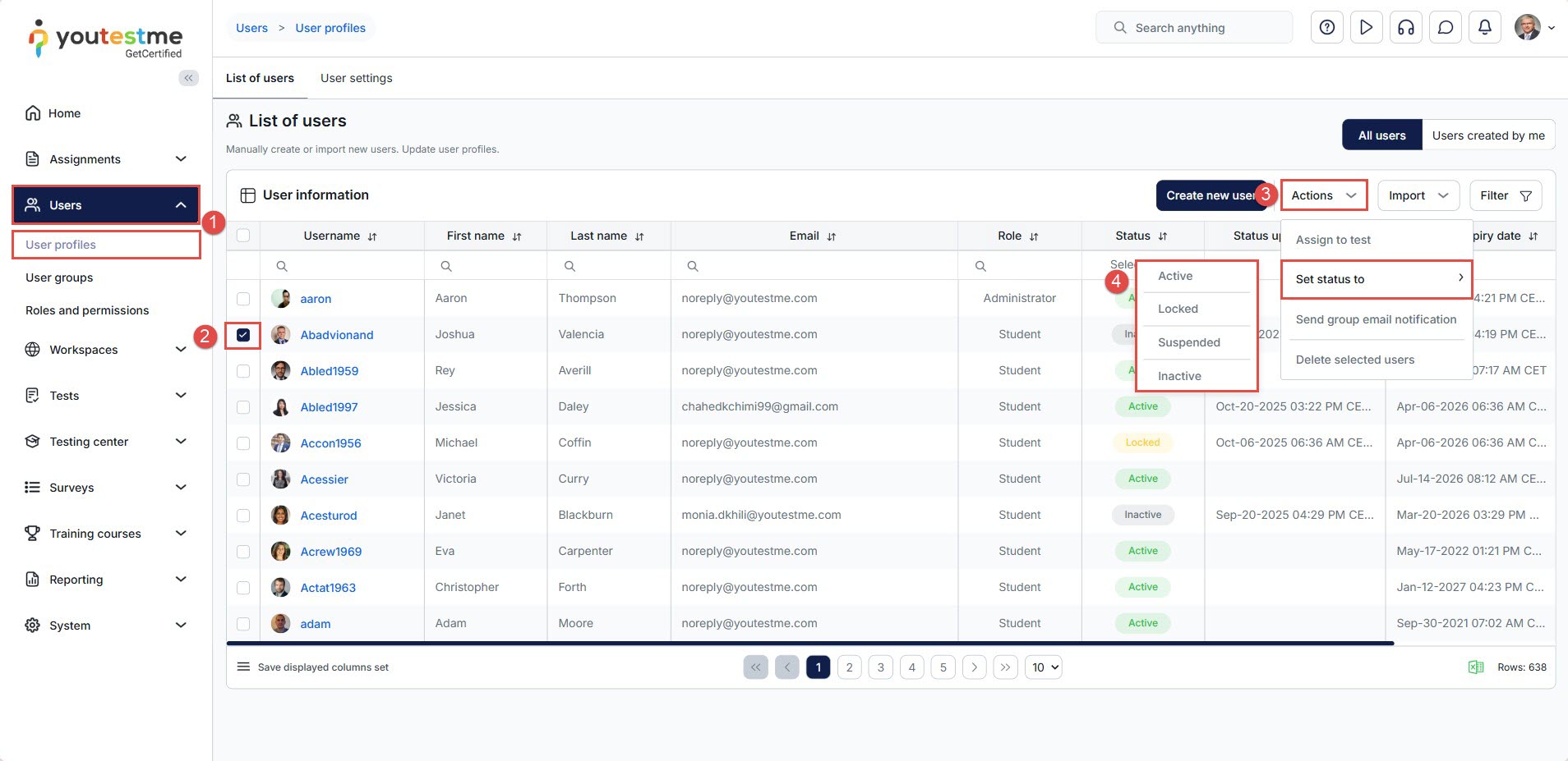
- Go to Users and select User Profiles.
- In the user list, locate the account you want to modify and check the checkbox next to the account’s username.
- Click the Actions button and choose Set Status to.
- From the drop‑down menu, select the new status (Active, Inactive, Locked, or Suspended).
How to Display Inactive Users in the User List
By default, inactive users are hidden from the list of all users. To include them in the list, follow these steps:
- From the main menu, navigate to Users and select User Profiles.
- In the user list, click the Filter button.
- Enable the “Show Inactive Users” option and click “Apply” to update the list and display inactive accounts.
Additional Tips
-
For a visual walkthrough, refer to our instructional video.
-
Ensure you have proper admin permissions before performing this action.
-
Regularly audit user lists to remove inactive or duplicate accounts.








